企業能源物聯網,降低能耗
雲端能源管理服務,可在不需大幅或昂貴設備改造的情況下,管理公用事業及能源製程的能耗。
Details
能源消耗與二氧化碳排放持續上升
建築運營目前占全球最終能源消耗近 30%,以及能源相關二氧化碳排放的四分之一以上。隨著建築能耗與二氧化碳排放持續上升,許多國家將能源效率策略的實施列為能源政策的重要目標。然而,許多組織仍面臨共通挑戰:
- 管理多個分散的能源解決方案平台可能導致數據零散,使資料收集與分析變得困難。
- 監測與建模工業能源製程以實現節能。
- 本地端管理具挑戰性,尤其在出行受限時。
企業級能源管理軟體即服務
透過企業能源管理服務(EEMS),橫河電機滿足降低能源成本與提升設施製程績效的迫切需求。EEMS 將感測器、電表、控制器、建築管理系統及其他物聯網設備連結起來,管理並減少公用事業及能源製程的能耗。
透過對所有能源相關數據的整合與分析,我們協助能源管理者識別效能不佳的設施與製程,並利用 AI 分析及即時儀表板隨時監控持續績效改善。
![]()
降低能源成本
透過優化用電與冷卻,提高能源效率,降低營運成本。
![]()
預測分析
運用建築與工業領域的預測分析提升績效。
![]()
最佳可視化
透過整合能源基礎設施監控,提高企業可視性與協作。
![]()
單一可信來源
連結任何設備與感測器,透過雲端集中管理儀表板整合能源管理,輕鬆做出節能決策。
![]()
整合 OpreX 資產健康洞察
利用橫河電機產品組合打造先進的企業能源管理應用。
![]()
快速部署
在新建或現有設施均可快速且不幹擾運作地部署,並可靈活擴展至不同場址與資產。
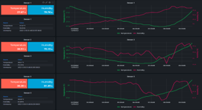
透過雲端儀表板檢視能源使用
EEMS 儀表板結合數十年專業經驗,利用智慧感測器資料即時監控與優化能源使用,並透過雲端集中管理儀表板,讓您可在任何時間、任何地點安全掌握能源狀況。

製程能源儀表板
提供單一或多座製程廠能源使用的整體概覽。

建築能源儀表板
提供單一或多棟建築能源使用的整體概覽。

EEMS 模組 | 智慧建築與辦公室
智慧建築與公用事業的 EEMS 模組將能源管理能力從製程設施延伸至企業市場,包括商用與工業建築、資料中心及辦公室。除了管理公用事業與能源流程的能耗外,EEMS 還提供照明、空氣品質及使用人數管理功能,並透過儀表板上互動式 2D 和 3D 地圖呈現,同時支援自訂報告與通知。
電力管理
![]()
能源帳單分析

電力需求分析

空氣品質管理
![]()
使用人數管理
![]()
樓層能耗分析
![]()
EEMS 模組 | 智慧製造
監控並分析製程設備的能耗,包括泵浦、壓縮機、冷水機、鍋爐、鼓風機及攪拌機。即時掌握能源 KPI,如耗電量、成本資訊、能源效率、預測及設備分布。
製程設備能耗監控

冷水機水量管理

碳足跡監控

泵浦能耗管理

鍋爐能耗管理

壓縮機能耗管理

立即行動 | 預約免費示範或諮詢
透過 EEMS 及我們的全球客服支援,以及能源與永續顧問服務,立即提升您的能源管理能力。
EEMS 是完整、可擴充且可靠的雲端服務,是數位轉型的重要一步。它由 Yokogawa Cloud 提供技術支援,並可輕鬆整合 Yokogawa 的設備效能監控解決方案(OpreX Asset Health Insights),實現設備效能的全景監控,快速且簡單部署,對基礎建設無依賴。

聯絡我們以了解更多機會,或預約線上示範。
新聞
-
新聞 | 解決方案&產品相關 2020年10月20日 橫河電機將能源管理擴大到企業領域
- 與Green Koncepts公司建立全球合作夥伴關係,為建築和設備提供雲的整合物聯網解決方案 -
想了解更多技術&解決方案嗎?
聯絡我們