在清洁稳定能源需求增长的推动下,生物质发电正在全球范围内扩展。横河电机的系统已广泛应用于各类生物质发电厂,通过先进的测量与控制技术为其运营提供支持。这些解决方案有助于优化电厂性能,并助力减少环境足迹。
2022年,在垃圾发电技术与生物质发电厂优化领域拥有专业技术的丹麦公司Dublix Technology加入了横河电机集团。我们将与Dublix携手,提供更全面的增值解决方案。
挑战
客户面临的挑战
提高发电厂的效率
解决方案
.横河电机通过优化燃料、蒸汽和给水的控制,助力电厂实现更高效运行。
赋能技术

CENTUM VP集成控制系统使工厂实现无中断的“正常运行时间”性能,在可再生能源领域实现更高的生产率和盈利能力。

Dublix Technology的CombustIQ是一款先进的燃烧控制软件,采用专有的预测技术和专业工艺知识。它通过分析历史数据和操作程序,确保工厂全天候高效运行。通过稳定蒸汽供应并优化其使用,CombustIQ可提高发电效率,减少非计划停机,提升燃烧能力,并增强盈利能力。同时,它还能降低因不完全燃烧产生的氮氧化物及其他有害气体排放。
客户面临的挑战
安全高效地启动锅炉,这是一个需要相当高技能的复杂过程。
解决方案
横河电机的系统通过自动化诸如燃油加热、切换至生物质燃料等过程,使启动更安全、更高效。图形显示为操作员提供每个过程状态的实时窗口。
赋能技术

CENTUM VP集成控制系统使工厂实现无中断的“正常运行时间”性能,在可再生能源领域实现更高的生产率和盈利能力。

Exapilot是一款在线导航工具,可逐步指导操作员完成工厂操作程序。它能自动化标准操作程序(SOP),并及早发现过程及设备异常。

操作员培训系统(OTS)在计算机上模拟虚拟工厂环境,使操作员在工厂启动前及整个工厂生命周期内均可进行安全培训。该系统为新老操作员提供无风险、离线环境下的实操经验,确保对实际工厂运行无影响。
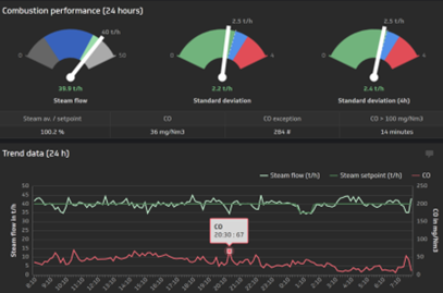
客户面临的挑战
提高燃烧效率,减少/消除有害的烟气排放
解决方案
横河电机的氧分析仪测量烟气中的氧气(O2)浓度。利用该信息,可调整空燃比以优化燃烧。同样,横河电机的烟气分析仪通过测量烟气中氮氧化物和硫化物的浓度,有助于减少有害排放。
赋能技术

横河电机的氧化锆氧分析仪用于燃烧监测和控制,并广泛应用于多种行业,以优化燃烧并降低氮氧化物排放。
客户面临的挑战
在使用混合燃料时保持稳定的蒸汽供应
解决方案
横河电机的控制系统计算理想的燃料混合比例,并调整燃料供应以稳定主蒸汽压力。
赋能技术

DPharp系列数字压力变送器采用差压高精度谐振压力(DPharp)传感器,代表了变送器技术中具有革命性的进步之一。

CENTUM VP集成控制系统使工厂实现无中断的“正常运行时间”性能,在可再生能源领域实现更高的生产率和盈利能力。
详细介绍
生物质发电过程
生物质发电厂通常采用直接燃烧、混合燃烧或气化等工艺类型。直接燃烧发电法通过焚烧木材废料、农业废弃物、畜牧废弃物等材料产生热量,进而生成蒸汽驱动涡轮机发电。此方法的关键在于确保生物质燃料的稳定供应,并维持燃料含水率的均匀性。混合燃烧发电法则同时利用生物质与煤炭,保障电力稳定输出;当生物质燃料供应不足时,可通过补充煤炭维持运行。气化发电法则通过加热生物质提取可燃气体,经净化后驱动燃气发动机或燃气轮机进行发电。
控制与测量技术

| 全厂系统与仪表 | ||
|---|---|---|
|
信息
|
控制
|
测量
|
| 工艺流程 | ||
| 燃料卸载 | 锅炉 | 涡轮机 |
|
|
|
| 烟气处理 | ||
|
|
|
参考
- Complex starting up and shutting down operations of a biomass power plant were automated with CENTUM VP.
- Operator errors and interventions were eliminated in all critical processes.
The automation suppliers that will be successful in the long term will be those that effectively address application or industry specific problems for end users with a value proposition that cannot be ignored. These problems exist throughout the process industries today, and they won't be solved by simply offering a product, but through a combination of hardware, software, services, application expertise, and knowledge.
In ARC's view, customers need a compelling business value proposition to justify investment in any kind of automation. Vigilance and VigilantPlant were created with this in mind. Yokogawa's vision with VigilantPlant is to create an environment where plant personnel and operators are well informed, alert, and ready to take action.
This white paper provides an overview of how Yokogawa believes its customers can best prepare for and position themselves to benefit from IIoT-enabled technology and solutions and digitalization in general to emerge as the successful connected industrial enterprises of the future.
Yokogawa’s industrial automation (IA) product and service offerings, industry domain knowledge, and VigilantPlant approach – which emphasizes safe, secure, and uninterrupted operations -- provide a solid foundation for an Industrial Internet of Things that specifically addresses the requirements of process automation, particularly for the OT side of the equation. To be able to provide an equally solid foundation for the IT side, Yokogawa is partnering with Cisco Systems and other industry leaders.
Yokogawa has come a long way in making its message clear to the world of process automation. Last year, the company embarked on a full-scale global marketing campaign to make customers aware of the company's focus on system reliability, security, dependability, and robustness. Dubbed "Vigilance", the campaign created a unified message for the company and greatly helped expand awareness of the Yokogawa brand and corporate philosophy.
Process automation end users are under more pressure than ever to do more with less. The current economic climate means that many automation capital projects are on hold. With capital budgets tighter than ever, users instead focus on operational budgets (where cost cutting is also a key concern), or on automation investments with a very rapid return on investment.
In today's dynamic industrial marketplace, the only constant is change. Raw material costs, energy costs, market demands, environmental and safety regulations, technology, and even the nature of the labor force itself are constantly changing, and not always in predictable directions.
As industrial plant systems have increased in scale and their automatic control algorithms advanced, today's operators are required to have more advanced skills and knowledge of theplant systems and to learn the actions to be taken in response to any possible situations including emergencies.
The trend of open system architecture is becoming an important issue with distributed control systems (hereinafter abbreviated as DCSs). To meet this demand, the operation and monitoring functions, and the system generation functions of the CENTUM CS 3000 system are designed to support Windows NT and OLE for Process Control (OPC).
As more fieldbus devices are made practicable, demand is increasing for a distributed control system (DCS) which integrates fieldbus devices in its engineering, operation, and monitoring environments. Conventionally, control has been implemented by the dual-redundant CPUs and control bus within a DCS; however, sufficient reliability must be ensured even when it is distributed over field networks.
The recent increase of devices enabled for a field network such as the FOUNDATION™ Fieldbus is phenomenal. This has been amplifying a requirement for distributed control systems (DCSs) to be capable of constituting a more pliant and efficient production control system by means of flexible connections to field networks in addition to traditional 4 to 20 mA signals.
The environment surrounding process control systems has changed dramatically as the performance of personal computers improves and the Windows operating system advances, there has been a move towards the trend of open architecture. As we are already aware, in addition to the traditional high reliability level and the unique operability there has been an increase in demand for the interoperability of human- machine interfaces (HMI), which are responsible for the operation and monitoring of our distributed control system (DCS).
Drastic changes in the economy of manufacturing industries, has led to increasing demand for plant operations to reduce personnel, improve efficiency, and increase the operation rate of facilities. On the other hand, for plants to operate safely, improvements in reliability and operational safety cannot be neglected.
In this day and age, just simply buying a personal computer, taking it home and turning it on will enable you to be taken to the world of Internet. In such an era, communication connection capability and prospects is increasing in importance. DCSs are no exception for concern.
Yokogawa Electric has been using Pair & Spare method as a reliability-enhancing technology for its line of distributed control systems (DCS) since the release of the CENTUM CS in 1993. As a result, the system has achieved an availability factor of seven 9's (99.99999%) for the record of operation to date.
Improved plant operation efficiency and reduced maintenance costs based on appropriate predictive maintenance are the common objectives that need to be achieved in every manufacturing domain. Exaquantum is positioned above the Process Control System (PCS) layer and gathers and stores huge volumes of process and laboratory data over long terms.
Environmental friendliness (E) must be assessed in today's product design in addition to the conventional design considerations of quality (Q), cost (C), and lead time (D). Hence, the product design system must be urgently restructured in order to minimize the environmental impact of a product throughout its life-cycle from purchase of the materials and parts, through manufacturing and distribution, to use and disposal.
As a company that has strong relationship with nature and provides products using nature's blessings, Mercian Corporation is committed to the environment. Its environmental philosophy is "Mercian thanks nature's blessings and capability that sustain life, and seeks to balance environmental preservation with creating an affluent society."
As for a controller used in a distributed control system (DCS) shown in Figure 1, covering as many applications as possible with a single controller will bring cost reduction effects such as easy engineering and a small controller installation area. Therefore, the controller is required to process large amounts of data more quickly.
Global market pressures are causing businesses world wide to strive to lower manufacturing costs and to become more agile companies in order to quickly respond to changes in market demands and to fend off competitive threats. Yokogawa's customers in all industries and markets are responding to this pressure by working to more closely integrate their plant manufacturing systems with their enterprise wide business systems in a seamless manner.
新闻
-
新闻 | 公司相关 2025年10月31日 横河电机收购Intellisync和WiSNAM,增强网络安全与电网管理解决方案实力
- 打造可再生能源与脱碳领域的数字化枢纽 -
-
新闻 | 公司相关 2024年6月5日 横河电机收购可再生能源管理解决方案供应商BaxEnergy
- 在40多个国家拥有超过120 GW的可再生能源发电装机容量 -
-
新闻 | 公司相关 2022年5月25日 横河电机收购垃圾焚烧发电和生物质发电厂优化技术供应商Dublix
想要了解更多信息、技术&解决方案?
联系我们