청정하고 안정적인 에너지에 대한 수요 증가에 힘입어 바이오매스 발전은 전 세계적으로 확대되고 있습니다. Yokogawa 시스템은 다양한 바이오매스 발전소에 적용되어 첨단 계측 및 제어 기술을 통해 발전소 운영을 지원합니다. 이러한 솔루션은 발전소 성능을 최적화하고 환경 영향 저감에도 기여합니다.
2022년 폐기물에너지 발전 및 바이오매스 발전소 최적화 분야에서 뛰어난 전문성을 보유한 덴마크 기업 Dublix Technology가 Yokogawa Group에 합류했습니다. Yokogawa는 Dublix와 함께 더욱 포괄적인 부가가치 솔루션을 제공하고 있습니다.
Challenges
Customer Challenge
발전소 효율 향상
Solution
Yokogawa는 연료, 스팀 및 급수 제어를 개선하여 발전소가 보다 효율적으로 운전할 수 있도록 지원하고 있습니다.
Enabling Technologies

CENTUM VP Distributed Control System
CENTUM VP 통합 제어 시스템은 재생 가능 에너지 분야에서 최적의 생산성과 수익성을 위한 중단 없는 "Uptime 전용"시스템 성능을 보장합니다.

Digital Optimization (CombustIQ)
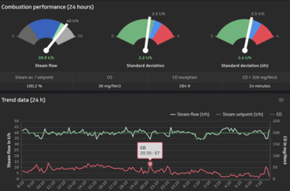
Dublix Technology의 CombustIQ는 독자적인 예측 기술과 공정 전문 지식을 활용한 고급 연소 제어 소프트웨어입니다. 과거 데이터와 운전 절차를 분석하여 발전소가 24시간 효율적으로 운영될 수 있도록 지원합니다. 증기 공급을 안정화하고 활용을 최적화함으로써 발전 효율을 향상시키고, 계획되지 않은 정지를 줄이며, 연소 용량을 증가시키고, 수익성을 높입니다. 또한 불완전 연소로 발생하는 NOx 및 기타 유해 배출물도 감소시킵니다.
Customer Challenge
높은 숙련도를 요구하는 복잡한 보일러의 안전하고 효율적인 가동
Solution
Yokogawa 시스템은 연료 가열 및 바이오 매스 연료로 전환과 같은 프로세스를 자동화함으로써 플랜트를 보다 안전하고 효율적으로 만듭니다. 그래픽 디스플레이를 통해 운영자는 각 프로세스의 상태를 실시간으로 확인할 수 있습니다.
Enabling Technologies

CENTUM VP 통합 제어 시스템은 재생 가능 에너지 분야에서 최적의 생산성과 수익성을 위한 중단 없는 "Uptime 전용" 시스템 성능을 보장합니다.

Exapilot Operation Efficiency Improvement Package
Exapilot은 운영자가 공장 운영 절차를 단계별로 안내하는 온라인 내비게이션 도구입니다. Exapilot은 표준 운전 절차 (SOP)를 자동화하고 프로세스 및 장치 이상을 조기에 감지합니다.

Simulator
실제 설비와 동일하게 재현한 고정밀 훈련용 시뮬레이터
Customer Challenge
연소 효율 개선 및 유해한 스택 배출물 감소/제거
Solution
Yokogawa 산소 분석기는 연도 가스의 산소 (O2) 농도를 측정합니다. 이 정보를 사용하여 공연비를 조정하여 연소를 최적화할 수 있습니다. 마찬가지로 스택 가스 분석기는 스택 가스에서 질소 산화물 (NOx)과 황산화물 (SOx)의 농도를 측정하여 유해한 가스 배출을 줄이는 데 사용할 수 있습니다.
Enabling Technologies

ZR Series Zirconia Oxygen Analyzers
Yokogawa 지르코니아 산소 분석기는 연소 모니터링 및 제어 애플리케이션에 사용되며 연소를 최적화하고 NOx 배출을 줄이기 위해 다양한 산업에 적용되고 있습니다.
Customer Challenge
혼합 연료 사용 시 일정한 증기 공급 유지
Solution
Yokogawa의 제어 시스템은 최적의 연료 혼합량을 계산하고 주 증기 압력을 안정화시키기 위해 연료 공급을 조정합니다.
Enabling Technologies

DPharp 디지털 압력 송신기 시리즈는 트랜스미터 기술에서 가장 혁신적인 기술 중 하나인 DPharp (Differential Pressure Precision Resonance Pressure) 센서를 사용합니다.

CENTUM VP Distributed Control System
The CENTUM VP distributed control system secures interruption-free “uptime only” plant performance for optimal productivity and profitability in the renewable energy field.
Details
Biomass Power Generation Process
바이오매스 발전소는 전형적으로 직접 연소, 혼합 연소 또는 가스화 형태입니다. 직접 연소 발전 방식의 경우 스팀은 목재 폐기물, 농업 폐기물 및 축산 폐기물과 같은 물질의 연소에 의해 발생된 열로부터 생성됩니다. 증기는 터빈을 회전시켜 전기를 생산하는 발전기를 구동합니다. 이 방법으로 바이오매스 물질의 안정적인 공급을 확보하고 이들 물질의 수분 함량을 균일하게 유지하는 것이 중요합니다. 혼합 연소 발전 방법은 안정적인 전기 흐름을 제공하기 위해 바이오매스와 석탄에 의존합니다. 바이오매스 연료가 부족하여 플랜트에 동력을 공급할 수 없으면 석탄이 추가됩니다. 가스화 발전 방법에서, 바이오매스를 가열하여 가연성 가스를 추출하고, 이를 정제하여 가스 엔진 또는 가스 터빈에 전력을 공급하여 발전합니다.
Control and Measurement Technologies

| Plant-wide Systems and Instrumentation | ||
|---|---|---|
|
Information
|
Control
|
Measurement
|
| Processes | ||
| Fuel Unloading | Boiler | Turbine |
|
|
|
| Flue-Gas Treatment | ||
|
|
|
자료실
- Complex starting up and shutting down operations of a biomass power plant were automated with CENTUM VP.
- Operator errors and interventions were eliminated in all critical processes.
The automation suppliers that will be successful in the long term will be those that effectively address application or industry specific problems for end users with a value proposition that cannot be ignored. These problems exist throughout the process industries today, and they won't be solved by simply offering a product, but through a combination of hardware, software, services, application expertise, and knowledge.
In ARC's view, customers need a compelling business value proposition to justify investment in any kind of automation. Vigilance and VigilantPlant were created with this in mind. Yokogawa's vision with VigilantPlant is to create an environment where plant personnel and operators are well informed, alert, and ready to take action.
This white paper provides an overview of how Yokogawa believes its customers can best prepare for and position themselves to benefit from IIoT-enabled technology and solutions and digitalization in general to emerge as the successful connected industrial enterprises of the future.
Yokogawa’s industrial automation (IA) product and service offerings, industry domain knowledge, and VigilantPlant approach – which emphasizes safe, secure, and uninterrupted operations -- provide a solid foundation for an Industrial Internet of Things that specifically addresses the requirements of process automation, particularly for the OT side of the equation. To be able to provide an equally solid foundation for the IT side, Yokogawa is partnering with Cisco Systems and other industry leaders.
Yokogawa has come a long way in making its message clear to the world of process automation. Last year, the company embarked on a full-scale global marketing campaign to make customers aware of the company's focus on system reliability, security, dependability, and robustness. Dubbed "Vigilance", the campaign created a unified message for the company and greatly helped expand awareness of the Yokogawa brand and corporate philosophy.
Process automation end users are under more pressure than ever to do more with less. The current economic climate means that many automation capital projects are on hold. With capital budgets tighter than ever, users instead focus on operational budgets (where cost cutting is also a key concern), or on automation investments with a very rapid return on investment.
In today's dynamic industrial marketplace, the only constant is change. Raw material costs, energy costs, market demands, environmental and safety regulations, technology, and even the nature of the labor force itself are constantly changing, and not always in predictable directions.
Recently, manufacturing industries are trying to slash the total cost of ownership (TCO). Batch processes are not exceptions. Until recently, in comparison to continuous processes, batch processes have generally not yet undergone systematization and standardization.
As industrial plant systems have increased in scale and their automatic control algorithms advanced, today's operators are required to have more advanced skills and knowledge of theplant systems and to learn the actions to be taken in response to any possible situations including emergencies.
The trend of open system architecture is becoming an important issue with distributed control systems (hereinafter abbreviated as DCSs). To meet this demand, the operation and monitoring functions, and the system generation functions of the CENTUM CS 3000 system are designed to support Windows NT and OLE for Process Control (OPC).
As more fieldbus devices are made practicable, demand is increasing for a distributed control system (DCS) which integrates fieldbus devices in its engineering, operation, and monitoring environments. Conventionally, control has been implemented by the dual-redundant CPUs and control bus within a DCS; however, sufficient reliability must be ensured even when it is distributed over field networks.
The recent increase of devices enabled for a field network such as the FOUNDATION™ Fieldbus is phenomenal. This has been amplifying a requirement for distributed control systems (DCSs) to be capable of constituting a more pliant and efficient production control system by means of flexible connections to field networks in addition to traditional 4 to 20 mA signals.
The environment surrounding process control systems has changed dramatically as the performance of personal computers improves and the Windows operating system advances, there has been a move towards the trend of open architecture. As we are already aware, in addition to the traditional high reliability level and the unique operability there has been an increase in demand for the interoperability of human- machine interfaces (HMI), which are responsible for the operation and monitoring of our distributed control system (DCS).
Drastic changes in the economy of manufacturing industries, has led to increasing demand for plant operations to reduce personnel, improve efficiency, and increase the operation rate of facilities. On the other hand, for plants to operate safely, improvements in reliability and operational safety cannot be neglected.
In this day and age, just simply buying a personal computer, taking it home and turning it on will enable you to be taken to the world of Internet. In such an era, communication connection capability and prospects is increasing in importance. DCSs are no exception for concern.
The manuals of control systems such as a DCS provide a vast amount of information depending on their multi-functionality and functional integration. A conventional large-scale control system our company offers comes with more than 10,000 pages of paper documents.
Yokogawa Electric has been using Pair & Spare method as a reliability-enhancing technology for its line of distributed control systems (DCS) since the release of the CENTUM CS in 1993. As a result, the system has achieved an availability factor of seven 9's (99.99999%) for the record of operation to date.
Improved plant operation efficiency and reduced maintenance costs based on appropriate predictive maintenance are the common objectives that need to be achieved in every manufacturing domain. Exaquantum is positioned above the Process Control System (PCS) layer and gathers and stores huge volumes of process and laboratory data over long terms.
Environmental friendliness (E) must be assessed in today's product design in addition to the conventional design considerations of quality (Q), cost (C), and lead time (D). Hence, the product design system must be urgently restructured in order to minimize the environmental impact of a product throughout its life-cycle from purchase of the materials and parts, through manufacturing and distribution, to use and disposal.
As a company that has strong relationship with nature and provides products using nature's blessings, Mercian Corporation is committed to the environment. Its environmental philosophy is "Mercian thanks nature's blessings and capability that sustain life, and seeks to balance environmental preservation with creating an affluent society."
As for a controller used in a distributed control system (DCS) shown in Figure 1, covering as many applications as possible with a single controller will bring cost reduction effects such as easy engineering and a small controller installation area. Therefore, the controller is required to process large amounts of data more quickly.
Global market pressures are causing businesses world wide to strive to lower manufacturing costs and to become more agile companies in order to quickly respond to changes in market demands and to fend off competitive threats. Yokogawa's customers in all industries and markets are responding to this pressure by working to more closely integrate their plant manufacturing systems with their enterprise wide business systems in a seamless manner.
Recently, standardization of procedural automation of manual operations has been promoted mainly by the International Society of Automation (ISA), and the functional requirements necessary for automation are being studied by the ISA106 committee in the US.
For a coal fired power generation plant (hereafter referred to as "BTG facilities," in which "BTG" stands for boiler, steam turbine, and generator) supplying power to a large-scale production plant, the CO2 emissions from such facilities are a critical issue today.
Due to emerging competitors from the rapidly growing countries such as India and China and the global economic downturn triggered by the Lehman shock, many companies in the process industries are struggling to survive the severe global competition.
News
-
Press Release | Corporate 2024년6월5일 Yokogawa, 재생 에너지 관리 솔루션 제공업체인 BaxEnergy 인수
- 40개국 이상에서 120GW 이상의 재생에너지 운영을 통해 성과 입증 -
-
Press Release | Corporate 2022년6월2일 Yokogawa, 폐기물 에너지화 및 바이오매스 발전소를 위한 최적화 기술 공급업체 Dublix 인수
기술 및 솔루션, 요꼬가와에 대한 자세한 정보를 찾고 계십니까?
견적 및 기술문의